之前这论坛在 M3 发布的时候着实引起了不少的争执,包括我个人在内都属于纸面规格上不看好的那类人,而且得益于大部分人的 mindset 都认为 M3/M3 Pro 不值一提,所以按耐着不升级让 M3 系列价格一路尿崩,最终我们来到了那个临界点:$2000 的 M3 Pro 吃相确实难看,但是免税的 $1750 呢?冲了冲了
之前在另一篇分享中说了如何通过 edu 价格 通过 Apple GC 途径获得 额外 2 年的 AppleCare+,有兴趣的可以参考:你可以在 Apple Store 用 Edu 的价格买 AppleCare+,也能用 Apple GC 付款 - #13,来自 privater
结合这款免税后的价格,+ 3 年 Apple Care + 可以说是非常不错了,也解决了使用 bhphoto 卡没有延长质保的不足。
在这之前,Apple Edu 的价格是 $1850,但是加上 Tax,最终是 $2030 左右,虽然各种 Apple GC 途径可以几乎8.5折的水平拿到,但是同样面临没有质保的问题,不过都可以参考上面的帖子解决。
然后我们看性价比,市场上能找到 Deal 最好的 M1 Pro 14 寸的价格大约是 32G $1500,16G $1300,考虑到 Woot, ebay, bestbuy 之类没法省 Tax ,实际入手价格也在 $1650 和 $1430 左右。
对很多人来说 M1 Pro 性价比是不错的,一来是 M1 Pro 用户众多,几乎没人会认为如今 M1 Pro 不够用,二是市场上存货也非常多,价格也几乎降到最低点。
插入一张之前总结的 M1 - M3 CPU 理论计算性能对比图表, 带 “-” 表示丐版机器,一般屏蔽了 1-2 个性能核心。
所以现在我们来盘一下纯丐版 M1 Pro 和 M3 Pro 的区别:
个人跑的 geekbench 6 CPU 测试结果,结果几乎和 Cinebench R23 差不多:
但是值得一提的是 M3 Pro 如今的单核心性能已经超过了台式机的 13700 KF
- CPU 单核心性能提升:M3 Pro 之于 M1 Pro 提升了 30.8% (2006 vs 1534)
- CPU 全核心性能提升:M3 Pro 之于 M1 Pro 提升了 39.2% (13319 vs 9569)
- GPU 性能几乎一摸一样,M3 Pro 多了光追单元,blender 跑分有不小的提升(忽略)
- M3 Pro 有 AV1 硬解码器,这是目前最新的编码标准,Youtube 和 bilibili 都开启了支持,但是对硬解码部分支持还不够完善,个人测试下来效率不如 HEVC 或者 VP9,不过长远来看应该是个优势。
- Wi-Fi 性能提升显著,M3 Pro 支持 Wi-Fi 6E 和 160Mhz 频宽,链接速度可以到 2.4Gbps,而 M1 Pro 仅支持 Wi-Fi 6 80Mhz 频宽,链接速度最多只能达到 1.2Gbps,这对于家里使用 1G/2.5G 有线网来说,网内复制文件性能提升非常明显。
- 当年 M2 Pro 降速门膈应了很多人,M3 Pro 的 SSD 也恢复了正常,基本算是接近旗舰的 Nvme 1.4 SSD 速度。
- 18G 内存 还是比 16G 内存可用空间多了 2G。
- 自带 HDMI 2.1 支持 4k@120hz 输出,M1 Pro 需要转接头和魔改才能通过 USB-C 口输出 4k@120hz。
- 最大的直观体会还是电池使用时间,不仅电池本身略大,E 核的大幅提升也让大部分工作在 E 核完成进而省电。
- 新的 Space Black,喜欢低沉色系的多一个选择,而且这次搭配的线材终于是完全同色款
在苹果发布会上有张很重要的图被很多人忽略了:

这张图告诉我们,M3 的 E 核比 M1 的 E 核计算力增加了 50%,而 M3 Pro 有 6 个 E 核,M1 Pro 仅有 2 个 E 核。别小看增加到 6 个 E 核心,大部分时候这台机器就是 6 个 E 核在做事,40% 电池依然显示还有 10 小时+ 的使用时间。对比我之前的 M1 Pro ,事情稍微复杂一点两个 E 核心就力不从心了,只能调用 P 核心增加功耗,遇到 xcode 升级这种事情(app update 强制使用 E 核),经常 2 个 M1 的 E 核心跑上一个晚上,6 个 M3 的 E 核只需要 1小时多就跑完了。
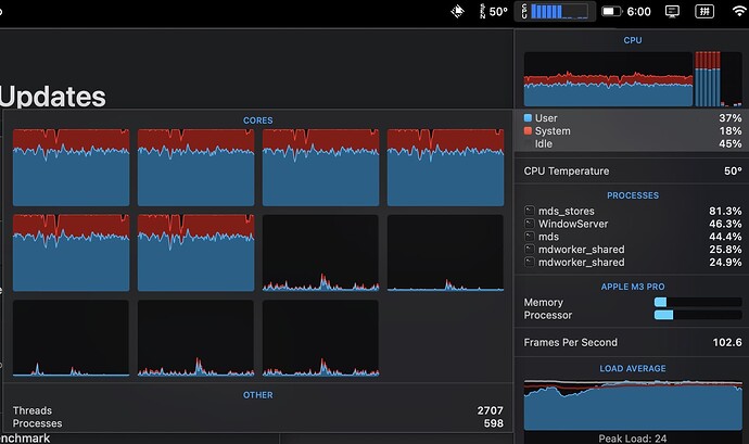
刚刚拿到新的 MacBook Pro 时,从 Time Machine 恢复系统,瞟了一眼 istat menu 资源管理器,M3 Pro 6 个 E 核满载,但是温度才 50c ,风扇都没转。再看了下 CPU 调度,文件 index 工作占满了 6 个 E 核,丝毫不占用 P 核,所以前台操作完全没影响,系统响应非常流畅:
再看了下系统当前功耗,整机居然才 6.8w ,几乎是手机水平,简直是神一样的功耗管理,Time Machine 恢复系统总计 200G 文件,从电池 75% 开始到 70% 结束,都没有插电的必要:
我相信如果你有空看到这里,基本上应该对 M3 Pro 的升级点有详细了解了,而且更能明白为什么苹果要缩减 P 核而大大加强 E 核(质量 + 数量),其实 M3 Pro 才是苹果针对 M1 上的失误所进行的改进:
M1 E 核太弱,确承担了大部分系统计算。**P 核心虽然强,但是能耗比并不好。**所以才有 M3 上大幅提升 E 核来增强续航和更加针对性的对后台任务的体验升级,M3 Pro 大部分时间 P 核都只是在休眠:
不意外的是,苹果这种小心思,其实很难传递给用户,更多的人只会看着那个减少的 P 核心指着苹果骂缩水,即便是你说此 P 核远非彼 P 核:

打个比方过去的 M1 Pro 相当于 6 个教授 + 2 个博士研究生做事情,如今 M3 Pro 是 5 个资深教授 + 6 个博士后研究生做事。而大部分所谓的做事就是水 paper 和刷烧杯,其实一堆博士后研究生(E核)做得好不说,吃得也少,工资也低(能效高),对整个部门来说更省钱(能耗)更能出成果,甚至很多时候那些教授喝茶就行,光靠博士后就把事情解决了。
最后,虽然是个不起眼的地方,苹果新的 70w USB-C 充电器使用了 GaN 技术缩小体积,比之前 M1,M2 时代的 67w 还小上一大圈:
以及苹果终于解决了非白色线用白色头子的强迫症问题,这次 Space Black 的黑色终于做到全线一致:
PS: 之前 M1 时代只有白色,M2 时代虽然有颜色搭配,但是居然都是白色的 C 口,强迫症难忍
所以再回过头来看,再让你选 M3 Pro 还是 2 年前的 M1 Pro,可能你就没那么坚定了。
M3 Pro 的 MacBook Pro 依然印证了那句话——没有垃圾的产品,只有垃圾的价格。而且越是看似简单的问题,只有亲自到手测试验证才能洞悉之间的区别,纸上得来终觉浅,绝知此事要躬行。
有空我下次盘一下另一个有趣的机器 Lenovo Legion Slim 5 14.5 ,话说照片上能看出来这次的 MacBook 的所谓黑色和 Lenovo 的灰色基本差不多:











